03-grafana出图
安装部署grafana
1  | 网址: https://grafana.com/grafana/download/9.5.21?pg=get&plcmt=selfmanaged-box1-cta1  | 
配置Prometheus数据源
下拉找到保存save即可
导入模板
找到合适模板知道模板id导入grafana
还有个模板8919仅供参考
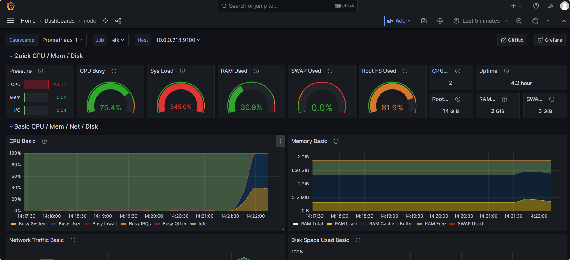
CPU压测后数据明显了
创建自己的模板
Add visualization
==创建dashboard以及出图见05-监控CPU使用情况==
grafana修改模板
以普罗米模板11277为例
导入模板
修改模板
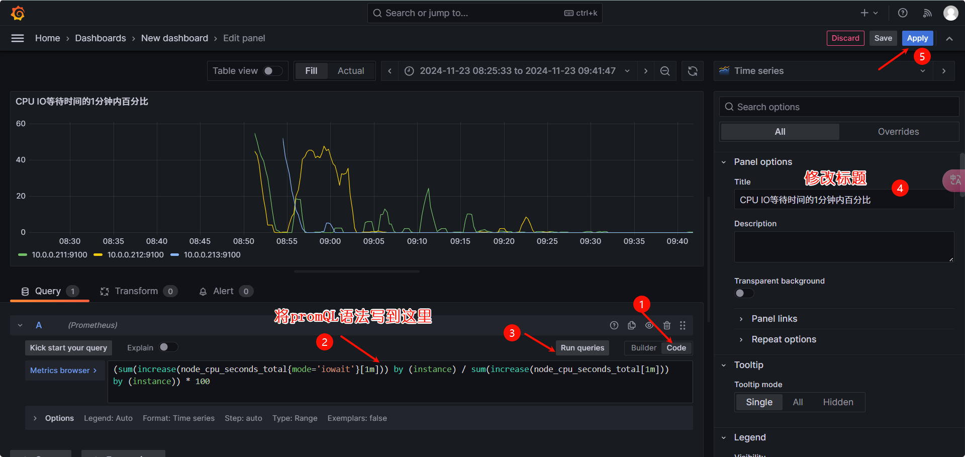
1  | 去普罗米里发现新现版prometheus的project改为了job,所有下一步修改变量  | 
1  | 将project改为job,并且删掉不支持的project  | 
 评论
















